Визуализации и панели мониторинга с ClickStack
ClickStack поддерживает визуализацию событий с встроенной поддержкой графиков в HyperDX. Эти графики могут быть добавлены на информационные панели для обмена с другими пользователями.
Визуализации могут быть созданы на основе трасс, метрик, журналов или любых пользовательских схем широких событий.
Создание визуализаций
Интерфейс Chart Explorer в HyperDX позволяет пользователям визуализировать метрики, трассы и журналы с течением времени, что облегчает создание быстрых визуализаций для анализа данных. Этот интерфейс также используется при создании информационных панелей. В следующем разделе описан процесс создания визуализации с использованием Chart Explorer.
Каждая визуализация начинается с выбора источника данных, затем метрики, с необязательными выражениями фильтра и полями группировки. Концептуально визуализации в HyperDX соответствуют SQL-запросу GROUP BY
под капотом — пользователи определяют метрики для агрегации по выбранным измерениям.
Например, вы можете построить график количества ошибок (count()
), сгруппировав по имени сервиса.
В примерах ниже мы используем удаленный набор данных, доступный на sql.clickhouse.com, описанный в руководстве "Удаленный демонстрационный набор данных". Пользователи также могут воспроизвести эти примеры, посетив play-clickstack.clickhouse.com.
Создать визуализацию
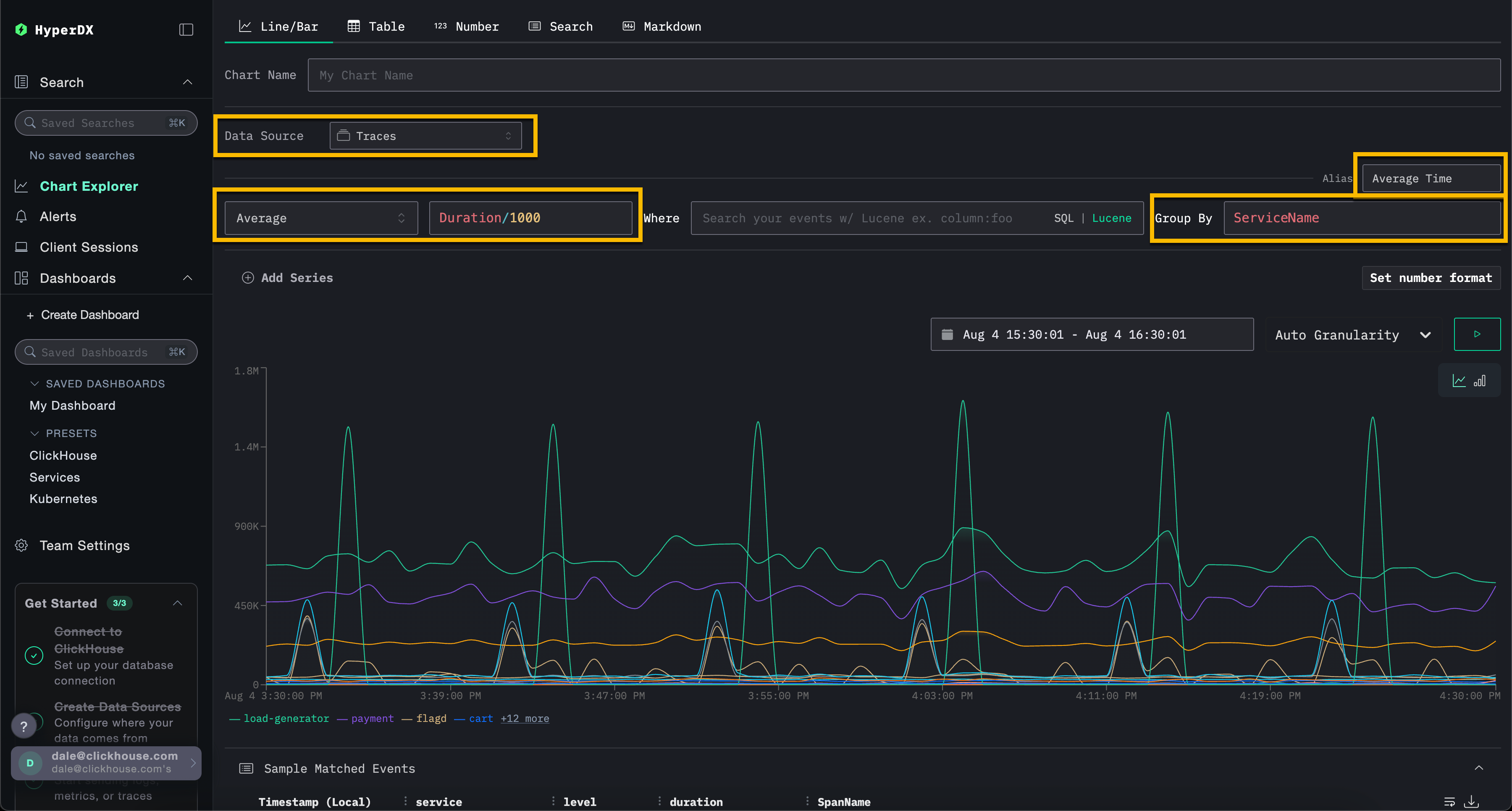
В приведенном ниже примере мы строим график средней продолжительности запроса с течением времени по имени сервиса. Это требует от пользователя указать метрику, колонку (которая может быть SQL-выражением) и поле агрегации.
Выберите тип визуализации Line/Bar
в верхнем меню, затем набор данных Traces
(или Demo Traces
, если используете play-clickstack.clickhouse.com). Заполните следующие значения:
- Metric:
Average
- Column:
Duration/1000
- Where:
<empty>
- Group By:
ServiceName
- Alias:
Average Time

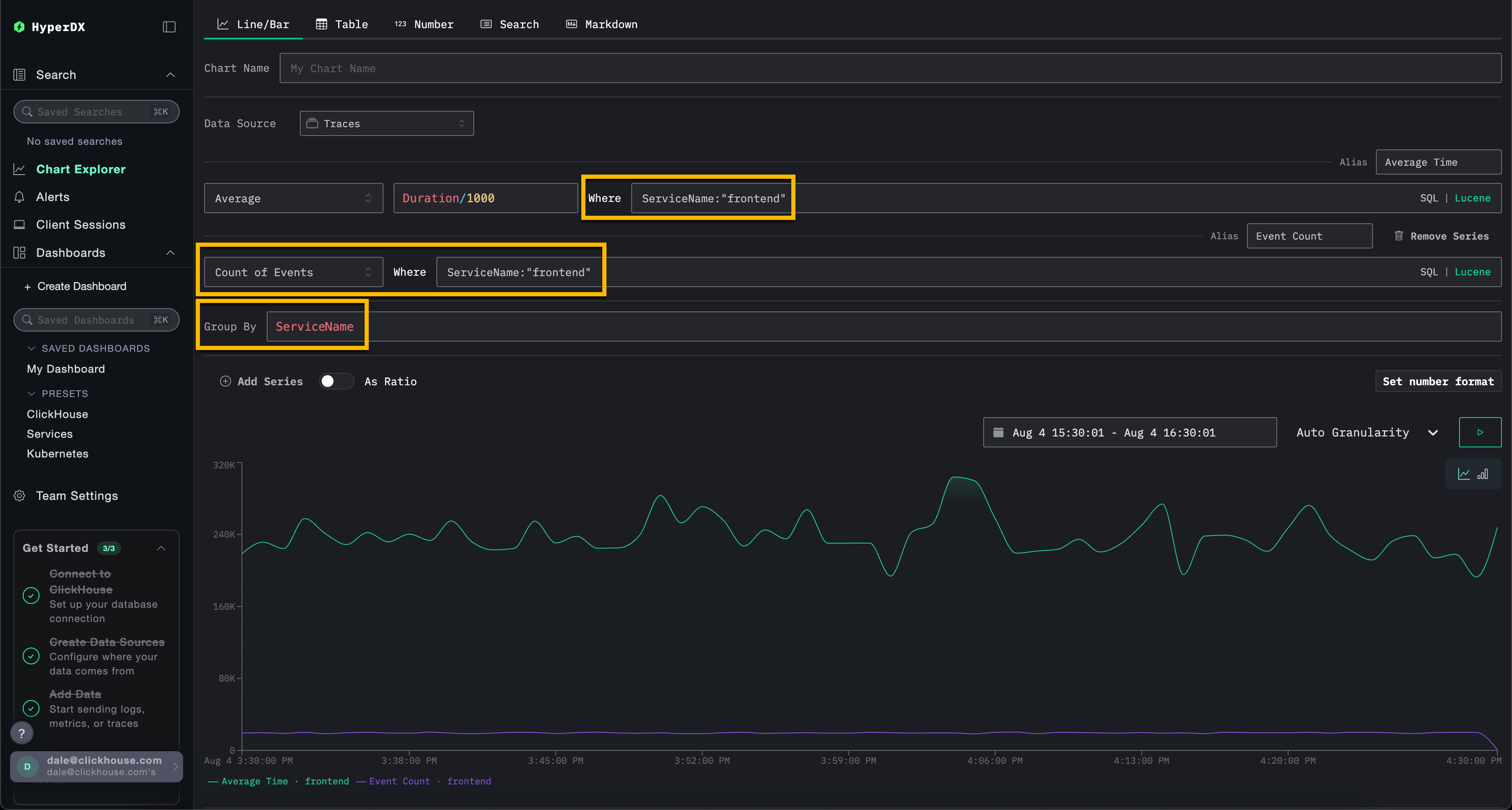
Обратите внимание, что пользователи могут фильтровать события, используя либо SQL WHERE
клаузу, либо синтаксис Lucene, и устанавливать временной интервал, в течение которого события должны быть визуализированы. Также поддерживаются множественные серии.
Например, отфильтруйте по сервису frontend
, добавив фильтр ServiceName:"frontend"
. Добавьте вторую серию для количества событий с течением времени с псевдонимом Count
, нажав Add Series
.

Визуализации могут быть созданы из любого источника данных — метрик, трасс или журналов. ClickStack рассматривает все эти данные как широкие события. Любая числовая колонка может быть визуализирована с течением времени, а строковые, дата или числовые колонки могут использоваться для группировки.
Этот унифицированный подход позволяет пользователям строить информационные панели для всех типов телеметрии, используя последовательную и гибкую модель.
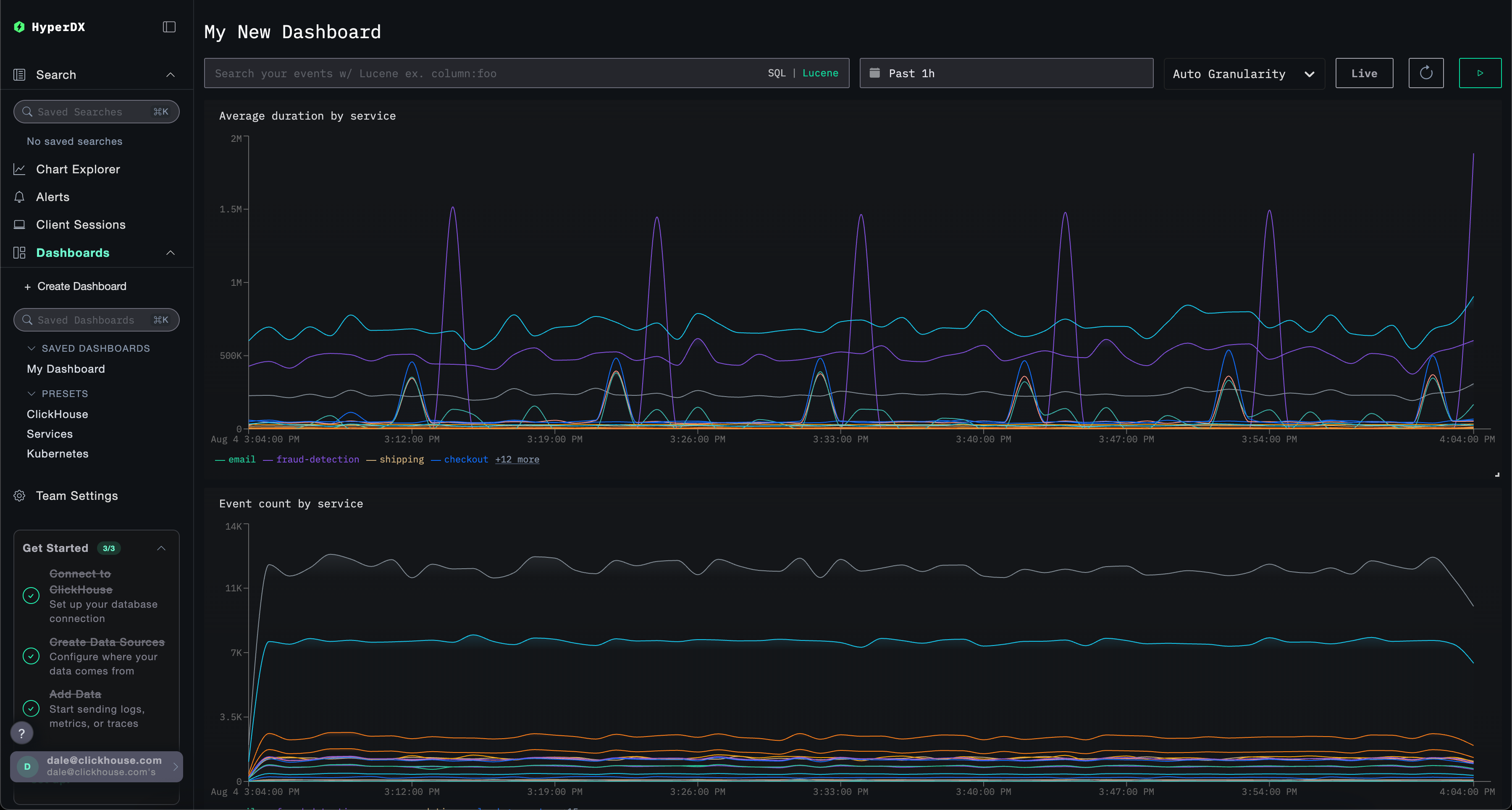
Создание информационных панелей
Информационные панели предоставляют способ группировки связанных визуализаций, позволяя пользователям сравнивать метрики и исследовать шаблоны бок о бок, чтобы выявить потенциальные коренные причины в их системах. Эти панели можно использовать для текущих расследований или сохранять для последующего мониторинга.
Глобальные фильтры могут быть применены на уровне информационной панели, автоматически распространяясь на все визуализации в этой панели. Это позволяет осуществлять согласованное углубление по графикам и упрощает корреляцию событий между сервисами и типами телеметрии.
Ниже мы создаем информационную панель с двумя визуализациями, используя источники данных журналов и трасс. Эти шаги можно воспроизвести на play-clickstack.clickhouse.com или локально, подключившись к набору данных, размещенному на sql.clickhouse.com, как описано в руководстве "Удаленный демонстрационный набор данных".
Переход к информационным панелям
Выберите Dashboards
в левом меню.

По умолчанию информационные панели являются временными и предназначены для поддержки текущих расследований.
Если вы используете свой собственный экземпляр HyperDX, вы можете убедиться, что эту панель можно позже сохранить, нажав Create New Saved Dashboard
. Эта опция не будет доступна, если вы используете среду только для чтения play-clickstack.clickhouse.com.
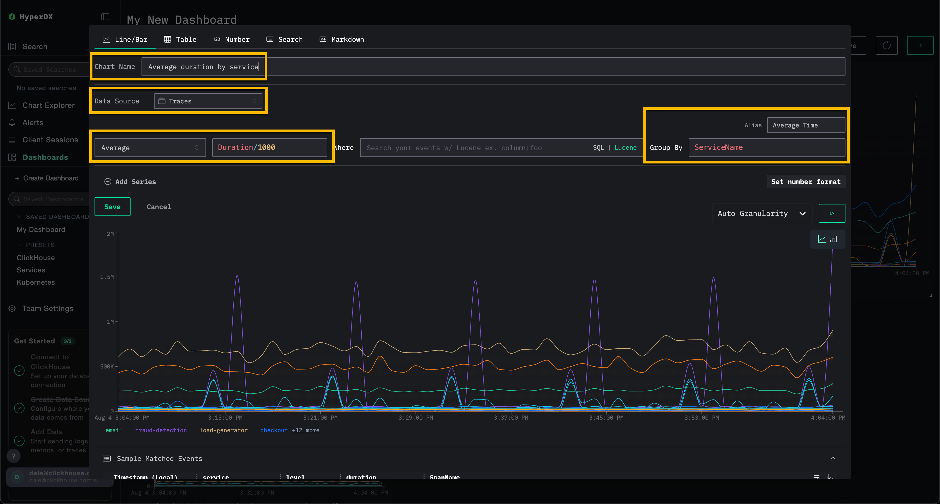
Создание визуализации – среднее время запроса по сервису
Выберите Add New Tile
, чтобы открыть панель создания визуализации.
Выберите тип визуализации Line/Bar
в верхнем меню, затем набор данных Traces
(или Demo Traces
, если используете play-clickstack.clickhouse.com). Заполните следующие значения, чтобы создать график, показывающий среднюю продолжительность запроса с течением времени по имени сервиса:
- Chart Name:
Average duration by service
- Metric:
Average
- Column:
Duration/1000
- Where:
<empty>
- Group By:
ServiceName
- Alias:
Average Time
Нажмите кнопку play перед тем, как нажать Save
.

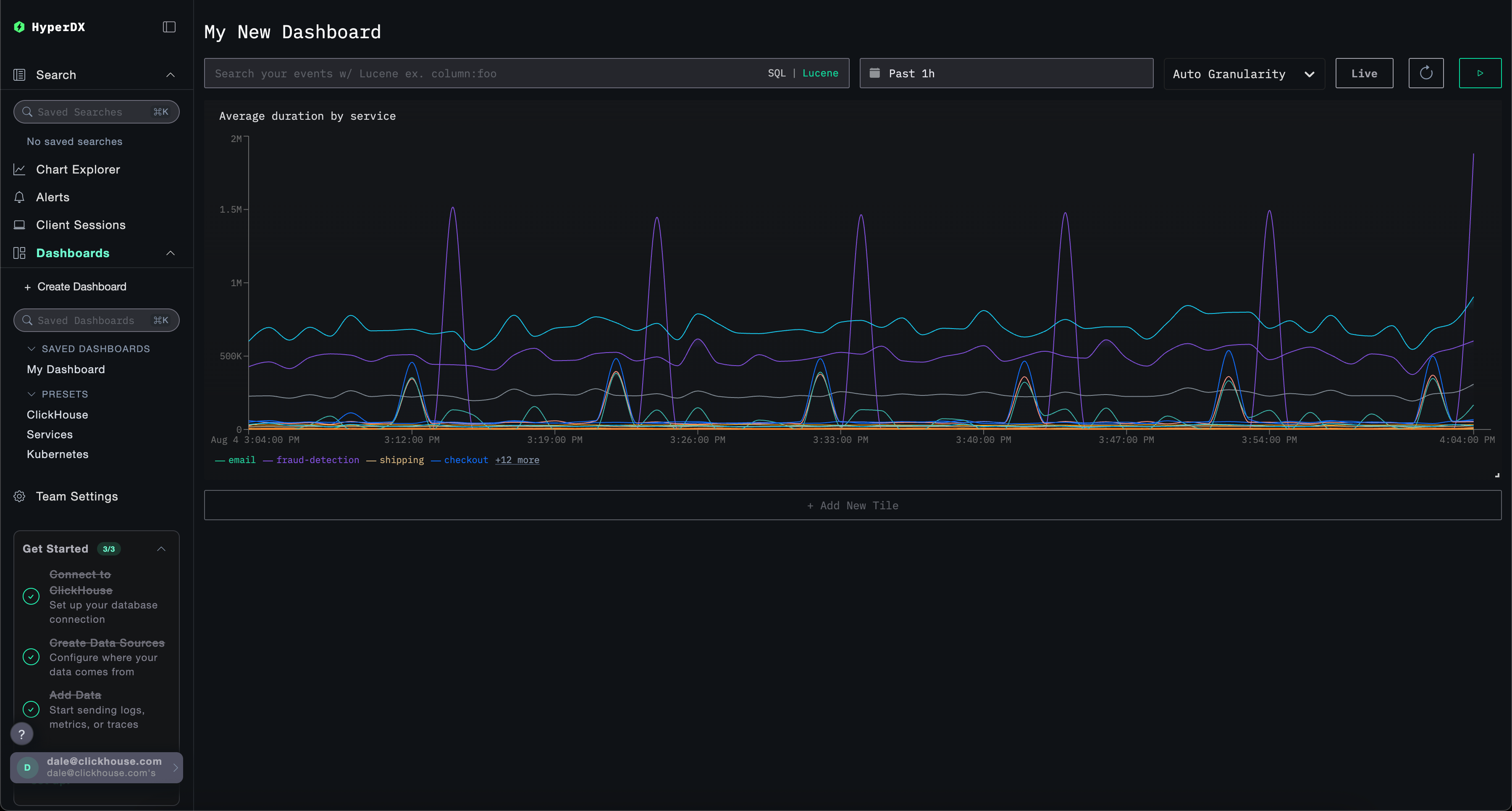
Измените размер визуализации, чтобы она занимала полную ширину информационной панели.

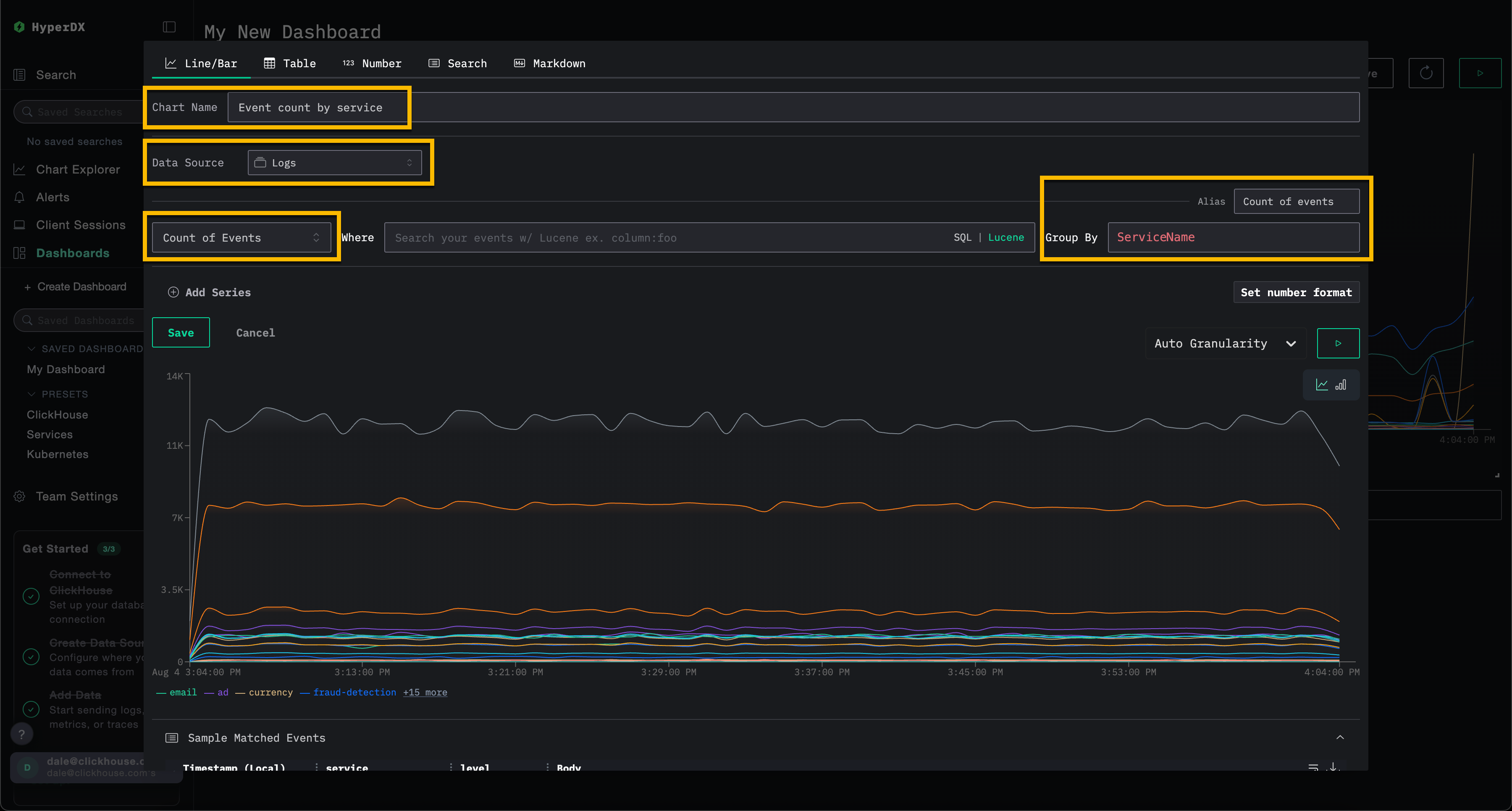
Создание визуализации – события с течением времени по сервису
Выберите Add New Tile
, чтобы открыть панель создания визуализации.
Выберите тип визуализации Line/Bar
в верхнем меню, затем набор данных Logs
(или Demo Logs
, если используете play-clickstack.clickhouse.com). Заполните следующие значения, чтобы создать график, показывающий количество событий с течением времени по имени сервиса:
- Chart Name:
Event count by service
- Metric:
Count of Events
- Where:
<empty>
- Group By:
ServiceName
- Alias:
Count of events
Нажмите кнопку play перед тем, как нажать Save
.

Измените размер визуализации, чтобы она занимала полную ширину информационной панели.

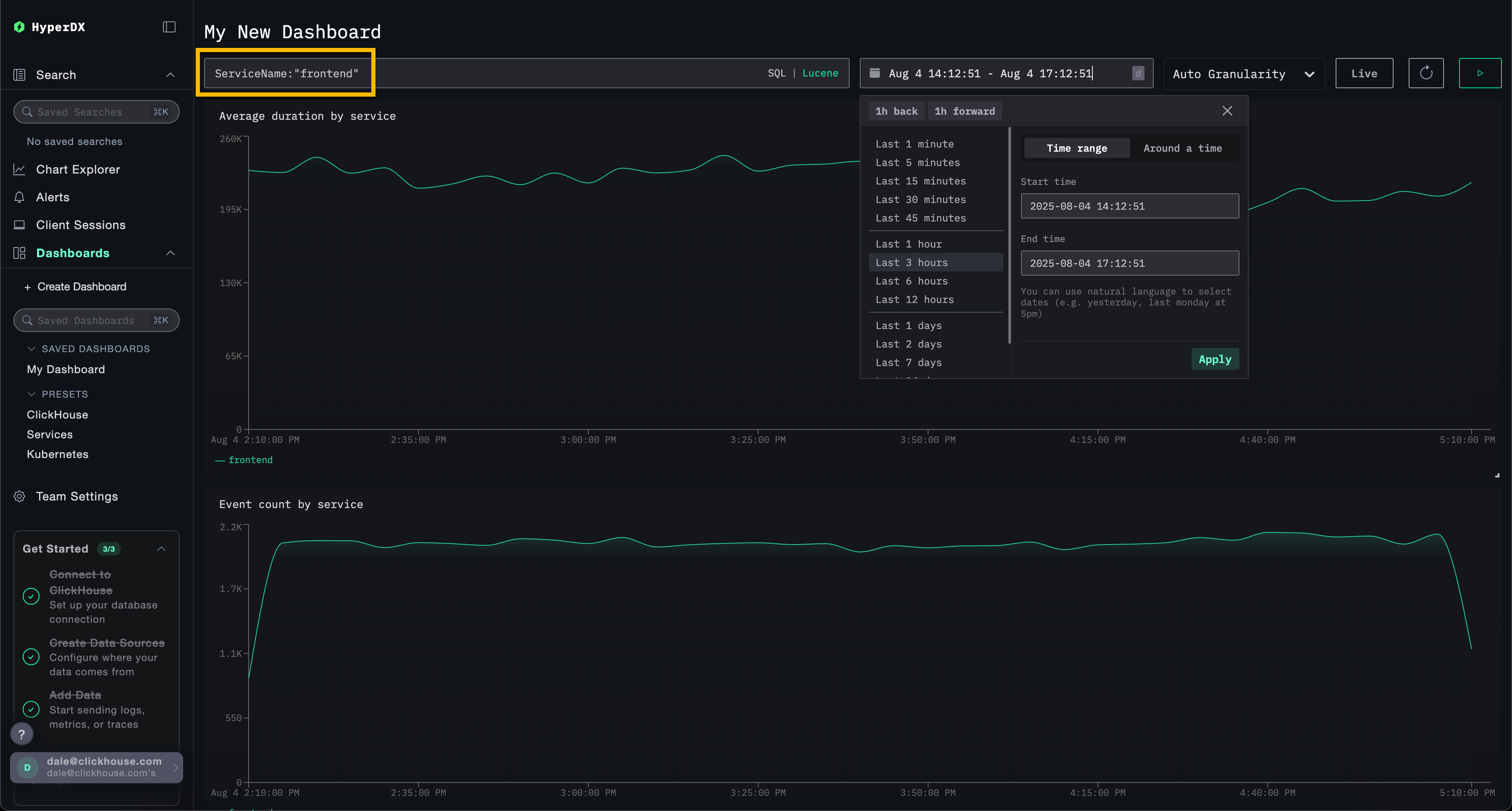
Фильтр информационной панели
Фильтры Lucene или SQL, а также временной диапазон могут быть применены на уровне информационной панели и автоматически распространятся на все визуализации.

Чтобы продемонстрировать, примените фильтр Lucene ServiceName:"frontend"
к информационной панели и измените временное окно, чтобы охватить последние 3 часа. Обратите внимание, что визуализации теперь отображают данные только от сервиса frontend
.
Информационная панель будет автоматически сохранена. Чтобы установить имя информационной панели, выберите заголовок и измените его перед нажатием Save Name
.

Информационные панели - редактирование визуализаций
Чтобы удалить, отредактировать или сделать дубликат визуализации, наведите курсор на нее и используйте соответствующие кнопки действий.

Список и поиск информационных панелей
Информационные панели доступны из левого меню, с встроенным поиском для быстрого нахождения конкретных информационных панелей.

Предустановки
HyperDX поставляется с готовыми информационными панелями.
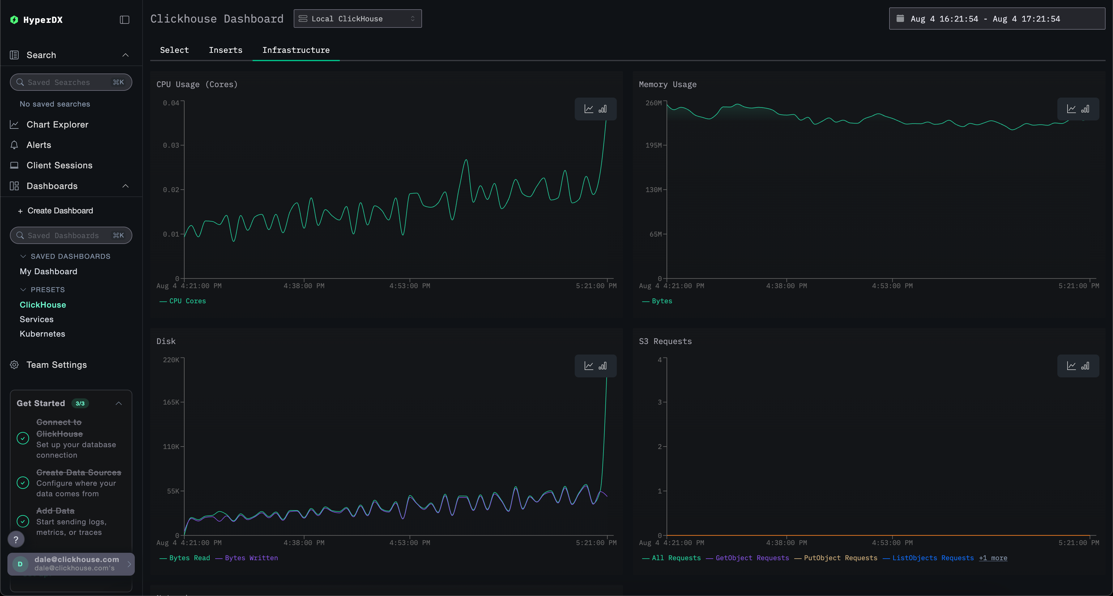
Информационная панель ClickHouse
Эта панель предоставляет визуализации для мониторинга ClickHouse. Чтобы перейти к этой панели, выберите ее в левом меню.

Эта панель использует вкладки для разделения мониторинга Selects, Inserts и ClickHouse Infrastructure.
Эта панель запрашивает системные таблицы ClickHouse для отображения ключевых метрик. Для этого требуются следующие права:
GRANT SHOW COLUMNS, SELECT(CurrentMetric_MemoryTracking, CurrentMetric_S3Requests, ProfileEvent_OSCPUVirtualTimeMicroseconds, ProfileEvent_OSReadChars, ProfileEvent_OSWriteChars, ProfileEvent_S3GetObject, ProfileEvent_S3ListObjects, ProfileEvent_S3PutObject, ProfileEvent_S3UploadPart, event_time) ON system.metric_log
GRANT SHOW COLUMNS, SELECT(active, database, partition, rows, table) ON system.parts
GRANT SHOW COLUMNS, SELECT(event_date, event_time, memory_usage, normalized_query_hash, query, query_duration_ms, query_kind, read_rows, tables, type, written_bytes, written_rows) ON system.query_log
GRANT SHOW COLUMNS, SELECT(event_date, event_time, hostname, metric, value) ON system.transposed_metric_log
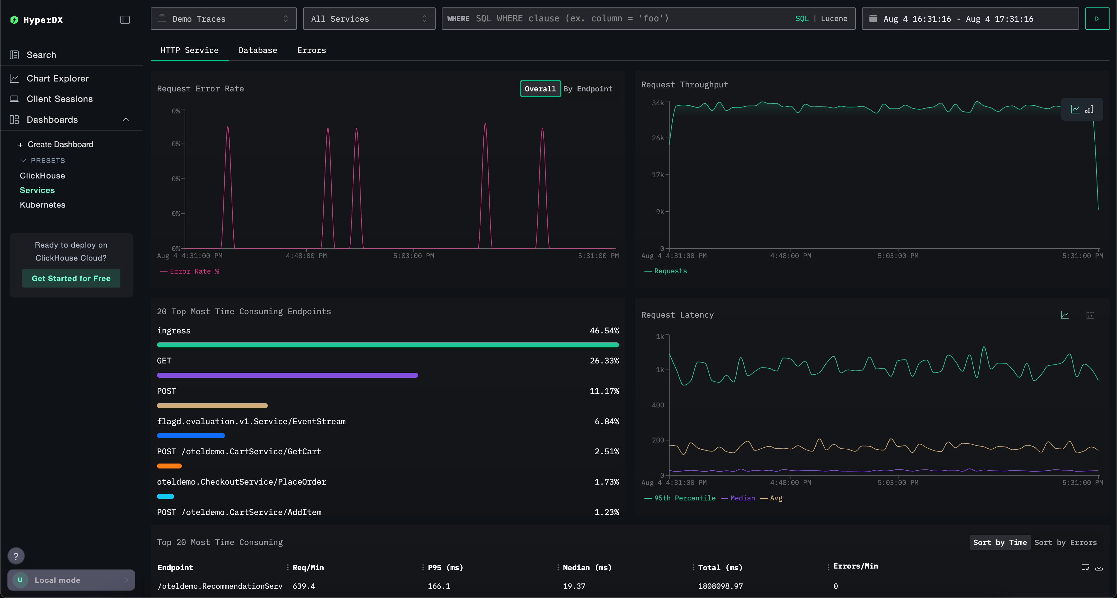
Информационная панель Services
Информационная панель Services отображает все активные в данный момент сервисы на основе данных трасс. Это требует, чтобы пользователи собрали трассы и настроили действующий источник данных Traces.
Имена сервисов автоматически определяются из данных трасс, с рядом заранее подготовленных визуализаций, организованных по трем вкладкам: HTTP Services, Database и Errors.
Визуализации могут фильтроваться с использованием синтаксиса Lucene или SQL, а временное окно можно настраивать для более точного анализа.

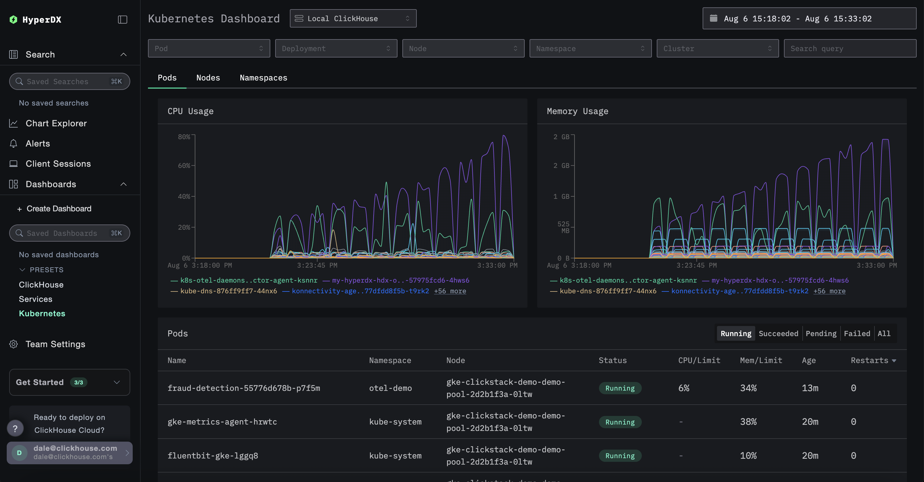
Информационная панель Kubernetes
Эта панель позволяет пользователям исследовать события Kubernetes, собранные через OpenTelemetry. Она включает в себя расширенные опции фильтрации, позволяя пользователям фильтровать по Pod Kubernetes, Deployment, имени узла, Namespace и кластеру, а также выполнять поиски по свободному тексту.
Данные Kubernetes организованы по трем вкладкам для удобства навигации: Pods, Nodes и Namespaces.
